Documentation Index
Fetch the complete documentation index at: https://docs.levelblue.com/llms.txt
Use this file to discover all available pages before exploring further.
| Role Availability | Read-Only | Investigator | Analyst | Manager |

| Widget | Description |
|---|---|
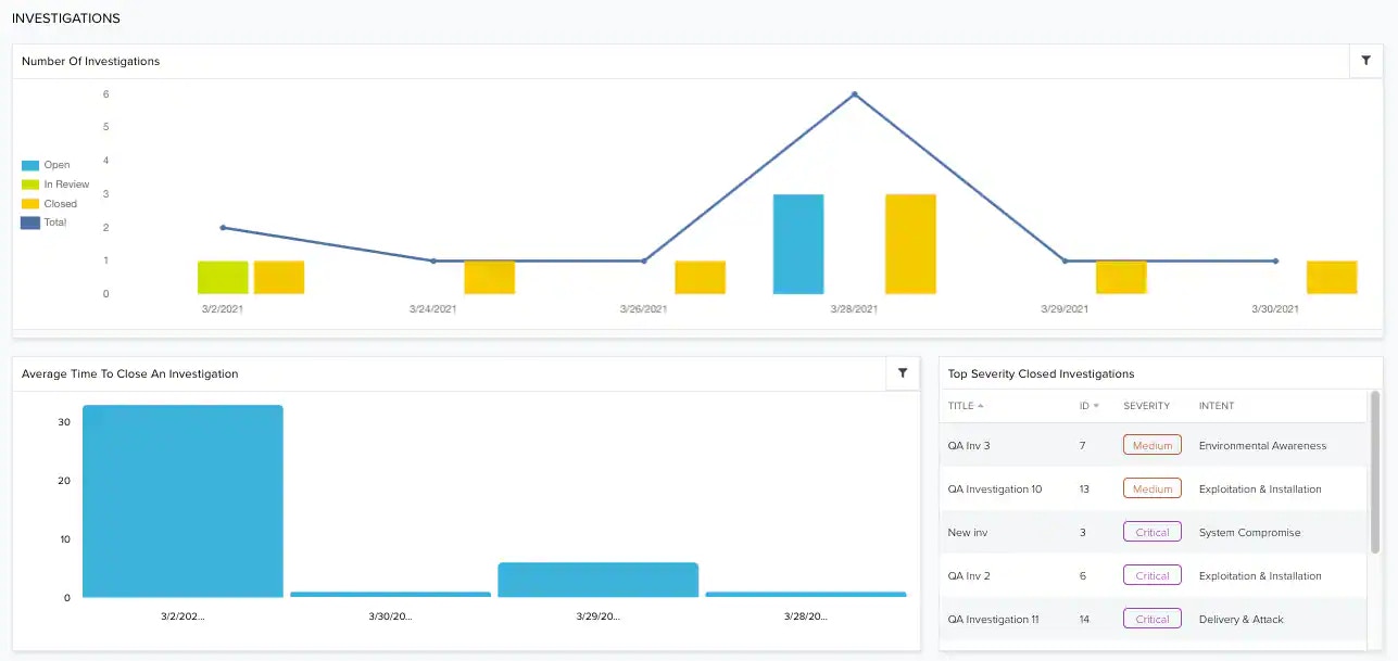
| Number of Investigations | Number of all investigations in your environment. The options are open, in review, and closed. |
| Average Time to Close an Investigation | Graph that displays, in days, the average time to close an investigation, from the moment it is opened to the moment it is closed. |
| Top Severity Closed Investigations | Displays a list of the top closed investigations by severity. |